 
    
Monitor & catch JavaScript errors in real-time
Identify, prioritize, and resolve JavaScript errors and exceptions with full end user context and actionable insights.
Companies that care about observability, trust Embrace
Fix JavaScript errors fast with full user context
Quickly catch and fix JavaScript errors in fintech, retail, and gaming apps—keeping your users happy and your business running smoothly.
 
            
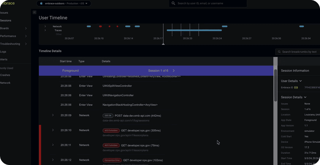
            How JavaScript error monitoring works
Embrace’s JavaScript error monitoring automatically detects and logs errors in real time, capturing stack traces, device details, and user session context. With instant alerts and actionable diagnostics, developers can quickly identify root causes, resolve issues faster, and ensure greater stability and reliability for their web and mobile apps.
 
                    
                
            
        JavaScript error monitoring features
Instant error detection
 
                            
                        Actionable error insights
 
                            
                        Real-time user impact
 
                            
                        Seamless workflow integration
 
                            
                        Trusted by teams that move fast
Helping teams deliver flawless mobile and web experiences at scale.
Tools you might like
 
                            
                            Real user mobile monitoring
Spot performance issues, network errors, and crashes in real time to protect user experience and prevent costly support escalations.
 
                            
                            Performance monitoring
Detect and resolve performance bottlenecks in real time to keep apps fast, reliable, and seamless for every user.
 
                            
                            Android real user monitoring
Track real user sessions on Android to uncover crashes, slowdowns, and network issues before they affect app experience.
 
                            
                            Mobile ANR monitoring
Monitor and resolve ANRs in real time to minimize app freezes, improve responsiveness, and protect user retention.
Why choose Embrace for JavaScript error monitoring
Precision
Pinpoint the root cause of errors with detailed, real-time diagnostics and actionable insights.
Comprehensiveness
Capture every user session, ensuring no error or crash goes unnoticed or unaddressed.
Integration
Seamlessly fits into your existing workflow, minimizing setup time and maximizing productivity.
Sectors relying on JavaScript error detection
Banking: Deliver trustworthy service every time
 
                            
                        Retail: Make high-traffic moments feel seamless
 
                            
                        Healthcare: Reliable care with confidence
 
                            
                        Media: Seamless content anywhere
 
                            
                        Start delivering better user experiences
Fix issues faster and boost revenue with Embrace’s powerful monitoring platform.
 
                                      
                                      
    