When we launched User Journeys earlier this year, our goal was simple: give engineering and product teams a clear, unsampled, view of how real users navigate key flows across their apps. Teams finally had a way to visualize friction points, understand drop-off patterns, and see precisely how users experience mission-critical workflows, all powered by real user data.
Now, we’re excited to share a major expansion of these capabilities.
User Flows are now fully integrated into Custom Metrics, Widgets, and Alerts. Plus, engineers can now select from many more telemetry types to start and end user flows.
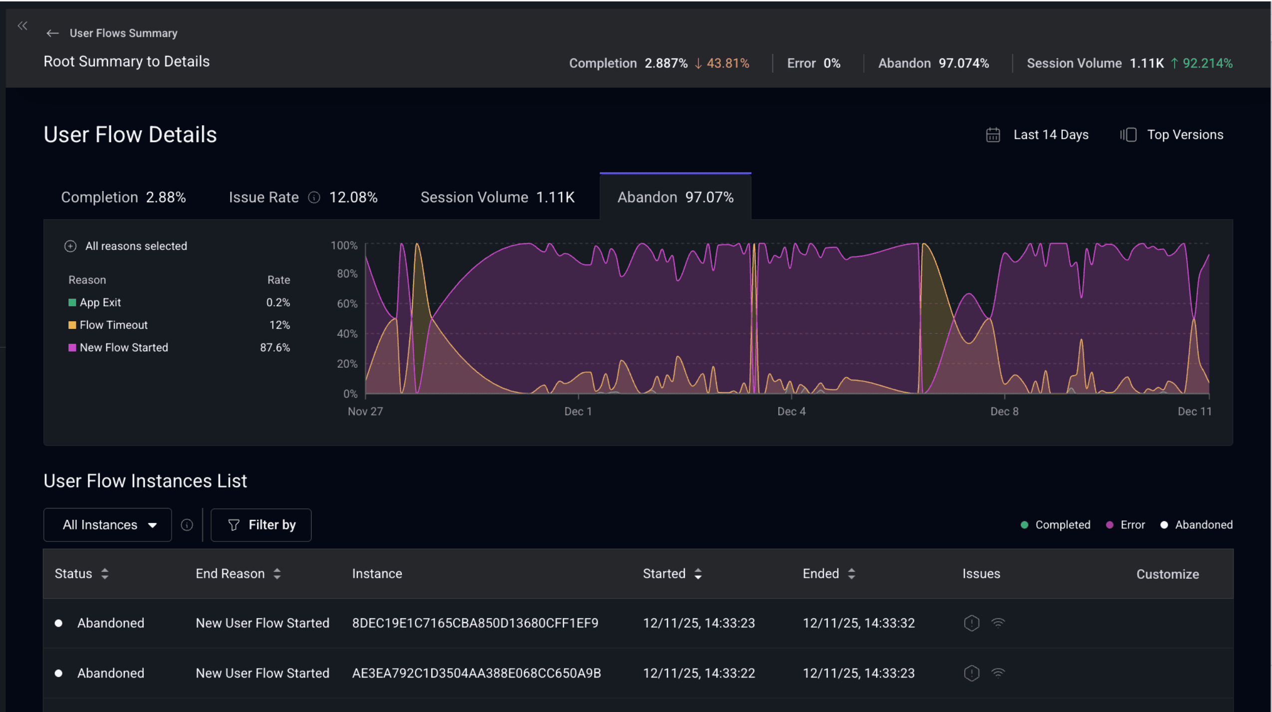
Additionally, we’re introducing a new enhancement that surfaces why a User Flow ended. This includes identifying when a flow ended with a crash, an app exit, a timeout, or due to overlapping flows.
Together, these upgrades transform User Journeys into a fully instrumented, flow-level observability signal you can operationalize across your entire team.



